Tweetovi
- Tweetovi, trenutna stranica.
- Tweetovi i odgovori
- Medijski sadržaj
Blokirali ste korisnika/cu @dVantageProject
Jeste li sigurni da želite vidjeti te tweetove? Time nećete deblokirati korisnika/cu @dVantageProject
-
Prikvačeni tweet
Intrigued about us? You should be here:https://www.thevantageproject.com/playbook/
Hvala. Twitter će to iskoristiti za poboljšanje vaše vremenske crte. PoništiPoništi -
The Vantage Project proslijedio/la je Tweet
Lesson I've Learned: In every field I've learned deeply, I realize 90%+ of people are clueless. They imitate, mimic & play act with no idea what's really going on. I didn't believe it until I had the same experience in 3 unrelated fields (h/t
@nntaleb) (exception: MMA)Hvala. Twitter će to iskoristiti za poboljšanje vaše vremenske crte. PoništiPoništi -
The Vantage Project proslijedio/la je Tweet
Complexity impresses your peers. Clarity impresses your customers.
Hvala. Twitter će to iskoristiti za poboljšanje vaše vremenske crte. PoništiPoništi -
The Vantage Project proslijedio/la je Tweet
What a heartwarming story of how a small development team was welcomed into the Zcash community by the Zcash Foundation: https://thevantageproject.github.io/buidl-labs-blog/buidling-for-zcash …
Hvala. Twitter će to iskoristiti za poboljšanje vaše vremenske crte. PoništiPoništi -
The Vantage Project proslijedio/la je Tweet
i plan to use this tool to pull insights on
#Zcash going forward also theres a great read from the team here...https://thevantageproject.github.io/buidl-labs-blog/buidling-for-zcash …Prikaži ovu nitHvala. Twitter će to iskoristiti za poboljšanje vaše vremenske crte. PoništiPoništi -
The Vantage Project proslijedio/la je Tweet
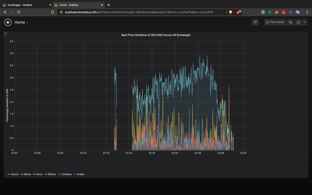
just checked out http://www.zcashservicestatus.info built by the
@dVantageProject w/ support from@ZcashFoundation below is a look at some data that i'm curious about wtf is Exmo? they have the largest$ZEC volume over the last month combined with a large spot price deviation spike...pic.twitter.com/YJav757flG
Prikaži ovu nitHvala. Twitter će to iskoristiti za poboljšanje vaše vremenske crte. PoništiPoništi -
The Vantage Project proslijedio/la je Tweet
The *monthly Zcash community call series* kicks off TOMORROW, Jan 28. This is a joint effort with the
@ZcashFoundation, and our first event will feature Dr. Lawrence Cappello on the history of privacy in the US. Registration is here: http://bit.ly/36t13ik#Zcash$ZECHvala. Twitter će to iskoristiti za poboljšanje vaše vremenske crte. PoništiPoništi -
The Vantage Project proslijedio/la je Tweet
It'd be the company -
@dVantageProject . Why? Space for truth. Which is very rare in people, let alone companies.Hvala. Twitter će to iskoristiti za poboljšanje vaše vremenske crte. PoništiPoništi -
The Vantage Project proslijedio/la je Tweet
"A taste of freedom can make you unemployable." -
@navalHvala. Twitter će to iskoristiti za poboljšanje vaše vremenske crte. PoništiPoništi -
The Vantage Project proslijedio/la je Tweet
Think for yourself, not of yourself. Think of others, not for others.
Hvala. Twitter će to iskoristiti za poboljšanje vaše vremenske crte. PoništiPoništi -
The Vantage Project proslijedio/la je Tweet
If you want to be rewarded, you have to be irreplaceable. If you want to be irreplaceable, you have to be unique. If you want to be unique, you have to be authentic. If you want to be authentic, stop listening to everyone and everything else. It’s drowning “you” out.
Hvala. Twitter će to iskoristiti za poboljšanje vaše vremenske crte. PoništiPoništi -
The Vantage Project proslijedio/la je Tweet
Exactly. Just like Jack Ma at Alibaba wouldn’t be offended if you say he’s poor
https://twitter.com/naval/status/1209835280049393664 …Hvala. Twitter će to iskoristiti za poboljšanje vaše vremenske crte. PoništiPoništi -
The Vantage Project proslijedio/la je TweetHvala. Twitter će to iskoristiti za poboljšanje vaše vremenske crte. PoništiPoništi
-
The Vantage Project proslijedio/la je Tweet
“A society that believes that wealth is created through luck or privilege will eat itself alive.” -
@navalHvala. Twitter će to iskoristiti za poboljšanje vaše vremenske crte. PoništiPoništi -
The Vantage Project proslijedio/la je Tweet
1/ Introducing Pronomos Capital, an investment fund whose mission is to build prosperous cities that uplift entire regions. We do this by working with citizens, states, and developers to upgrade laws and institutions for greater justice and well-being: http://pronomos.vc pic.twitter.com/B5yWdybCcE
Prikaži ovu nitHvala. Twitter će to iskoristiti za poboljšanje vaše vremenske crte. PoništiPoništi -
The Vantage Project proslijedio/la je Tweet
"Very smart people tend to be weird since they insist on thinking everything through for themselves." -
@navalHvala. Twitter će to iskoristiti za poboljšanje vaše vremenske crte. PoništiPoništi -
The Vantage Project proslijedio/la je Tweet
One of the most popular topics in my Q&A is adoption: how, when, and why will it happen?https://www.youtube.com/playlist?list=PLPQwGV1aLnTtvv7niltqwd_h0UOBGxocm …
Hvala. Twitter će to iskoristiti za poboljšanje vaše vremenske crte. PoništiPoništi -
A beautiful example of hacking a real-world system to your advantage :)pic.twitter.com/lMZtKxUlLo
Hvala. Twitter će to iskoristiti za poboljšanje vaše vremenske crte. PoništiPoništi -
Recommended read for people doubting
$ZEC 's future is@ElectricCoinCo's roadmap for 2020: https://electriccoin.co/blog/ecc-flight-plan-for-2020/ … We are personally bullish on consumer-facing shielded lite wallets in reducing friction in the adoption of shielded transactions.Prikaži ovu nitHvala. Twitter će to iskoristiti za poboljšanje vaše vremenske crte. PoništiPoništi -
In the past year, we have been
#buidl-ing for the$ZEC ecosystem and concur with@VitalikButerin that@ElectricCoinCo &@ZcashFoundation are doing a stellar job in diligently building out the tech that gives people fundamental right to financial privacy.https://twitter.com/VitalikButerin/status/1204803955131322369 …Prikaži ovu nitHvala. Twitter će to iskoristiti za poboljšanje vaše vremenske crte. PoništiPoništi -
Being a dreamer and a realist. "Don't confuse delusion, with not knowing." Must watch. Thank you
@RayDalio https://www.youtube.com/watch?v=M95m2EFb7IQ …Hvala. Twitter će to iskoristiti za poboljšanje vaše vremenske crte. PoništiPoništi
Čini se da učitavanje traje već neko vrijeme.
Twitter je možda preopterećen ili ima kratkotrajnih poteškoća u radu. Pokušajte ponovno ili potražite dodatne informacije u odjeljku Status Twittera.